The market cannot be understood from price alone.
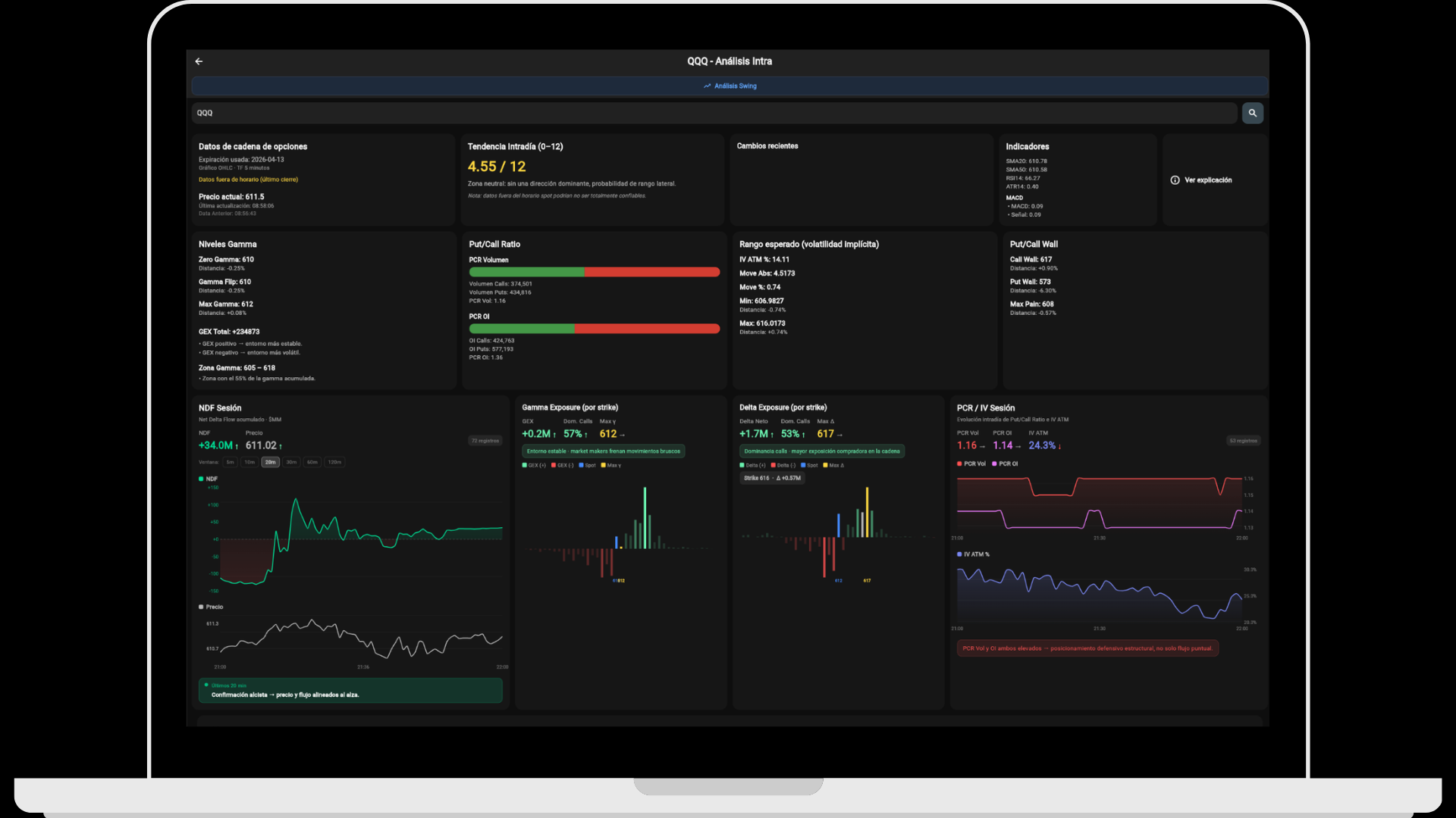
Gamma Exposure, Put/Call Wall, Net Delta Flow, FEP and 0DTE data integrated with fundamental analysis, insiders, macro calendar, journal and options structure. An environment built to follow the market with more context, especially in indices where liquidity and options chain depth allow for a more solid reading of flow.
Also analyze from the web
Clean dashboard, direct navigation and organized modules to follow the market with more clarity.
Live data, applied theory and analysis tools that go beyond flow.
The platform is not built only for options, flow or intraday trading. It also adds a solid layer of fundamentals, insiders, macro context and personal tracking to build a more complete reading of both the asset and the market.
Real-time options flow
Gamma exposure, Put/Call Wall, NDF, FEP and chain structure updated throughout the session for intraday reading and operational context.
Explore data →Theory and options structure
Theoretical and applied content to understand how dealers, gamma, delta, vanna and charm can shape price behavior.
Explore theory →AI connected to your data
Connect GEXfocus to Claude to query gamma, flow, fundamentals, insiders and macro in natural language.
Explore integration →TradingView indicators
Custom scripts with gamma levels, technical filters and tools designed to work better inside the operator’s usual environment.
Explore indicators →Fundamentals, insiders and macro context
Consensus, ratios, price targets, insiders, economic calendar and yield curve so analysis is not limited to flow alone.
Explore fundamentals →Access plans
Choose between advanced analysis with delayed data or live options flow. Both plans include a 3-day free trial.
Explore plans →Proprietary indicators built to read flow, bias and intraday exhaustion.
NDF and FEP are indicators developed by GEXfocus to interpret underlying movement through the options market. NDF follows delta flow throughout the session by monitoring the full options flow stream, while FEP summarizes the equilibrium price of that flow as a reference for bias and liquidity zones.
Each can be used independently, but the combined reading provides much more context: NDF helps detect confirmation or divergence between flow and price, while FEP shows where the asset is trading relative to its intraday equilibrium. Their best performance usually appears in indices, where 0DTE liquidity and options chain depth allow for a more consistent reading.
Explore proprietary indicators
Theory and concepts to understand the mechanics behind flow.
The options structure section clearly summarizes the logic behind dealers, hedging, gamma, delta, vanna and charm. It is not meant as isolated theory, but as a layer that helps you better interpret what you later see in live data.
The goal is to connect concepts with real application. From compression and acceleration zones to directional sensitivity and time pressure, everything is designed to complement operational reading and reduce blind spots.
Explore options structureHow hedging levels can act as braking zones, magnets or acceleration points for spot price.
A clearer reading of when flow supports, diverges from or starts losing strength against price.
Useful concepts for better interpreting IV changes, time decay and mechanical pressure.
Condensed content built to connect structure, live data and execution inside the same ecosystem.
Dive deeper into the mechanics that actually move price.
The ebook explores in greater detail the logic of hedging, gamma exposure, the role of dealers and the impact of Greeks such as delta, vanna and charm on spot price. It also covers GEX, Gamma Flip, walls, NDF, volatility, trading scenarios, risk management and the integration of structure with technical analysis within a practical framework.
It is designed to complement the platform with a deeper layer of applied theory without losing operational focus.
All your analysis, also from the browser.
The WebApp is built for comfortable work on a larger screen. Clean dashboard, direct navigation and organized modules to follow the market with more clarity and less friction.
Open WebApp
All your data, directly in Claude.
Through GEXfocus’s MCP server, Claude can access options structure, gamma exposure, delta flow, fundamentals, ratios, insiders and macro information depending on your account coverage.
Explore MCP
Options analysis, market structure and fundamental context with GEXfocus
GEXfocus, formerly ATdesdecero, is an options analysis and market structure platform designed for traders and investors looking for more context than the chart alone can provide. It brings together Gamma Exposure, Put/Call Wall, Net Delta Flow, 0DTE data, fundamentals, insiders, macro calendar and WebApp access in one environment.
The platform offers options data with fast updates throughout the session, making it possible to track net gamma, dealer pressure and key levels before price fully reflects that context. This is useful both for pre-market analysis and intraday execution.
Within that framework, GEXfocus also includes proprietary indicators such as NDF and FEP to follow delta flow, intraday equilibrium and divergences between hedging and price. Their best performance usually appears in indices, where 0DTE liquidity and options chain depth allow for a more consistent reading.
In addition to live data, GEXfocus includes an options structure section focused on understanding how gamma, delta, vanna, charm and market maker hedging can influence spot behavior. Theory and practice are connected within the same ecosystem.
The environment is completed with MCP integration for Claude, custom TradingView indicators, macro calendar, fundamentals, insiders and personal tracking tools. The goal is not to offer a single tool, but a more complete and less fragmented analysis architecture.



